优点:
湿法烟气脱硫技术为气液反应,反应速度快,脱硫效率高,一般均高于90%,技术成熟,适用面广。湿法脱硫技术比较成熟,生产运行安全可靠,在众多的脱硫技术中,始终占据主导地位,占脱硫总装机容量的80%以上。
缺点:
生成物是液体或淤渣,较难处理,设备腐蚀性严重,洗涤后烟气需再热,能耗高,占地面积大,投资和运行费用高。系统复杂、设备庞大、耗水量大、一次性投资高,一般适用于大型电厂。
分类:
常用的湿法烟气脱硫技术有石灰石-石膏法、间接的石灰石-石膏法、柠檬吸收法等。
石灰石/石灰-石膏法

原理:
是利用石灰石或石灰浆液吸收烟气中的SO2,生成亚硫酸钙,经分离的亚硫酸钙(CaSO3)可以抛弃,也可以氧化为硫酸钙(CaSO4),以石膏形式回收。是目前世界上技术最成熟、运行状况最稳定的脱硫工艺,脱硫效率达到90%以上。
优缺点:
目前传统的石灰石/石灰—石膏法烟气脱硫工艺在现在的中国市场应用是比较广泛的,其采用钙基脱硫剂吸收二氧化硫后生成的亚硫酸钙、硫酸钙,由于其溶解度较小,极易在脱硫塔内及管道内形成结垢、堵塞现象。对比石灰石法脱硫技术,双碱法烟气脱硫技术则克服了石灰石—石灰法容易结垢的缺点。
间接石灰石-石膏法

常见的间接石灰石-石膏法有:钠碱双碱法、碱性硫酸铝法和稀硫酸吸收法等。
原理:
钠碱、碱性氧化铝(Al2O3·nH2O)或稀硫酸(H2SO4)吸收SO2,生成的吸收液与石灰石反应而得以再生,并生成石膏。该法操作简单,二次污染少,无结垢和堵塞问题,脱硫效率高,但是生成的石膏产品质量较差。
柠檬吸收法

原理:
柠檬酸(H3C6H5O7·H2O)溶液具有较好的缓冲性能,当SO2气体通过柠檬酸盐液体时,烟气中的SO2与水中H发生反应生成H2SO3络合物,SO2吸收率在99%以上。
优缺点:
这种方法仅适于低浓度SO2烟气,而不适于高浓度SO2气体吸收,应用范围比较窄。
另外,还有海水脱硫法、磷铵复肥法、液相催化法等湿法烟气脱硫技术。
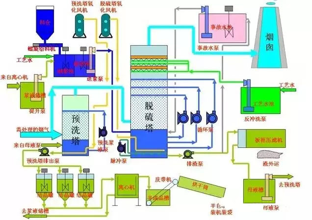
石灰石(石灰)-石膏湿法烟气脱硫工艺
石灰石(石灰)石膏脱硫系统包括烟气换热系统、吸收塔脱硫系统、脱硫浆液制备系统、亚硫酸钙氧化系统、石膏脱水系统等几部分;该工艺是目前世界上最成熟应用最广泛的技术。
其脱硫过程为:烟气经过除尘器、换热系统进入脱硫塔,在吸收塔与石灰乳浊液接触,浆液吸收烟气中的SO2,生成CaSO3,随后经过CaSO3氧化系统被氧化成CaSO4,即石膏。本工艺脱硫效率可以达到95%以上,适用范围广,工艺成熟,运行稳定,是大中型煤电厂脱硫工艺的首选方法之一。工艺流程见下图:

氧化镁-七水硫酸镁回收法烟气脱硫工艺
氧化镁法脱硫的基本原理与石灰石(石灰)法类同,即以氧化镁浆液吸收烟气中的SO2,主要生成三水和多水亚硫酸镁,然后经氧化生成稳定和溶解态的硫酸镁,再对硫酸镁进行提浓结晶,最后生成MgSO4·7H2O成品;其简要工艺流程如下图。

双碱法烟气脱硫工艺
双碱法是用可溶性的碱性清液作为吸收剂在吸收塔中吸收SO2,然后将大部分吸收液排出吸收塔外再用石灰乳对吸收液进行再生。
由于在吸收和吸收液处理中,使用了两种不同类型的碱,故称为双碱法。双碱法包括了钠钙、镁钙、钙钙等各种不同的双碱工艺。钠钙双碱法是较为常用的脱硫方法之一,成功应用于电站和工业锅炉。

湿式氨法烟气脱硫工艺
氨法脱硫工艺是采用氨作为吸收剂除去烟气中的SO2的工艺,该工艺过程一般分成三大步骤:硫吸收、中间产品处理、副产品制造;根据过程和副产物的不同,又可分为氨-硫铵肥法、氨-磷铵肥法、氨-酸法、氨-亚硫酸铵法等;
该工艺主要由脱硫洗涤系统、浓缩系统、烟气系统、氨贮存系统、硫酸铵生产系统(若非氨-硫铵法则是于其工艺相对应的副产物制造系统)、电气自动控制系统等组成。

电石渣-石膏法烟气脱硫工艺
电石是有机合成工业的重要原料,主要用于生产乙炔,进一步生产聚氯乙烯(PVC)、醋酸乙烯(VAc)、氯丁橡胶(CR)等化工产品及金属加工(切割焊接等)。电石渣是电石生产乙炔时产生的废渣,主要成分除Ca(OH)2外,还含有Fe2O3、SiO2、Al2O3等金属的氧化物、氢氧化物及少量有机物。
电石渣中含有的大量Ca(OH)2呈强碱性,是良好的二氧化硫吸收剂。试验结果表明,电石渣的脱硫能力比商品Ca(OH)2高20%,而产品成本仅为商品Ca(OH)2的三分之一。
其工艺流程与石灰石-石膏法基本相同,包含烟气系统、脱硫剂制备系统、吸收循环系统、副产物处理及电气自动控制等系统。

优点:
干法烟气脱硫技术为气同反应,相对于湿法脱硫系统来说,设备简单,占地面积小、投资和运行费用较低、操作方便、能耗低、生成物便于处置、无污水处理系统等。
缺点:
但反应速度慢,脱硫率低,先进的可达60-80%。但目前此种方法脱硫效率较低,吸收剂利用率低,磨损、结垢现象比较严重,在设备维护方面难度较大,设备运行的稳定性、可靠性不高,且寿命较短,限制了此种方法的应用。
分类:
常用的干法烟气脱硫技术有活性碳吸附法、电子束辐射法、荷电干式吸收剂喷射法、金属氧化物脱硫法等。
活性碳吸附法

原理:
SO2被活性碳吸附并被催化氧化为三氧化硫(SO3),再与水反应生成H2SO4,饱和后的活性碳可通过水洗或加热再生,同时生成稀H2SO4或高浓度SO2。
可获得副产品H2SO4,液态SO2和单质硫,即可以有效地控制SO2的排放,又可以回收硫资源。
优缺点:
该技术经西安交通大学对活性炭进行了改进,开发出成本低、选择吸附性能强的ZL30,ZIA0,进一步完善了活性炭的工艺,使烟气中SO2吸附率达到95.8%,达到国家排放标准。
电子束辐射法

原理:
用高能电子束照射烟气,生成大量的活性物质,将烟气中的SO2和氮氧化物氧化为SO3和二氧化氮(NO2),进一步生成H2SO4和硝酸(NaNO3),并被氨(NH3)或石灰石(CaCO3)吸收剂吸收
荷电干式吸收剂喷射脱硫法(CD.SI):

原理:
吸收剂以高速流过喷射单元产生的高压静电电晕充电区,使吸收剂带有静电荷,当吸收剂被喷射到烟气流中,吸收剂因带同种电荷而互相排斥,表面充分暴露,使脱硫效率大幅度提高。
优点:
此方法为干法处理,无设备污染及结垢现象,不产生废水废渣,副产品还可以作为肥料使用,无二次污染物产生,脱硫率大于90%,而且设备简单,适应性比较广泛。
缺点:
但是此方法脱硫靠电子束加速器产生高能电子;对于一般的大型企业来说,需大功率的电子枪,对人体有害,故还需要防辐射屏蔽,所以运行和维护要求高。四川成都热电厂建成一套电子脱硫装置,烟气中SO2的脱硫达到国家排放标准。
金属氧化物脱硫法:
原理:
根据SO2是一种比较活泼的气体的特性,氧化锰(MnO)、氧化锌(ZnO)、氧化铁(Fe3O4)、氧化铜(CuO)等氧化物对SO2具有较强的吸附性,在常温或低温下,金属氧化物对SO2起吸附作用,高温情况下,金属氧化物与SO2发生化学反应,生成金属盐。
优缺点:
然后对吸附物和金属盐通过热分解法、洗涤法等使氧化物再生。这是一种干法脱硫方法,虽然没有污水、废酸,不造成污染,但是此方法也没有得到推广,主要是因为脱硫效率比较低,设备庞大,投资比较大,操作要求较高,成本高。该技术的关键是开发新的吸附剂。
以上几种SO2烟气治理技术目前应用比较广泛的,虽然脱硫率比较高,但是工艺复杂,运行费用高,防污不彻底,造成二次污染等不足,与我国实现经济和环境和谐发展的大方针不相适应,故有必要对新的脱硫技术进行探索和研究。
半干法脱硫包括喷雾干燥法脱硫、半干半湿法脱硫、粉末一颗粒喷动床脱硫、烟道喷射脱硫等。
干燥喷雾法:

喷雾干燥脱硫方法是利用机械或气流的力量将吸收剂分散成极细小的雾状液滴,雾状液滴与烟气形成比较大的接触表面积,在气液两相之间发生的一种热量交换、质量传递和化学反应的脱硫方法。
一般用的吸收剂是碱液、石灰乳、石灰石浆液等,目前绝大多数装置都使用石灰乳作为吸收剂。一般情况下,此种方法的脱硫率65%~85%。
优点:
脱硫是在气、液、固三相状态下进行,工艺设备简单,生成物为干态的CaSO 、CaSO ,易处理,没有严重的设备腐蚀和堵塞情况,耗水也比较少。
缺点:
自动化要求比较高,吸收剂的用量难以控制,吸收效率不是很高。所以,选择开发合理的吸收剂是解决此方法面临的新难题。
半干半湿法:

原理:
半干半湿法是介于湿法和干法之间的一种脱硫方法,其脱硫效率和脱硫剂利用率等参数也介于两者之间,该方法主要适用于中小锅炉的烟气治理。
优点:
这种技术的特点是:投资少、运行费用低,脱硫率虽低于湿法脱硫技术,但仍可达到70%tn,并且腐蚀性小、占地面积少,工艺可靠。工业中常用的半干半湿法脱硫系统与湿法脱硫系统相比,省去了制浆系统,将湿法脱硫系统中的喷入Ca(OH):水溶液改为喷入CaO或Ca(OH):粉末和水雾。
与干法脱硫系统相比,克服了炉内喷钙法SO2和CaO反应效率低、反应时间长的缺点,提高了脱硫剂的利用率,且工艺简单,有很好的发展前景。
粉末一颗粒喷动床半千法烟气脱硫法:

技术原理:
含SO2的烟气经过预热器进入粉粒喷动床,脱硫剂制成粉末状预先与水混合,以浆料形式从喷动床的顶部连续喷人床内,与喷动粒子充分混合,借助于和热烟气的接触,脱硫与干燥同时进行。
优缺点:
脱硫反应后的产物以干态粉末形式从分离器中吹出。这种脱硫技术应用石灰石或消石灰做脱硫剂。具有很高的脱硫率及脱硫剂利用率,而且对环境的影响很小。
但进气温度、床内相对湿度、反应温度之间有严格的要求,在浆料的含湿量和反应温度控制不当时,会有脱硫剂粘壁现象发生。
最近几年,科技突飞猛进,环境问题已提升到法律高度。我国的科技工作者研制出了一些新的脱硫技术,但大多还处于试验阶段,有待于进一步的工业应用验证。
硫化碱脱硫法
由Outokumpu公司开发研制的硫化碱脱硫法主要利用工业级硫化纳作为原料来吸收SO2工业烟气,产品以生成硫磺为目的。
反应过程相当复杂,有Na2SO4、Na2SO3、Na2S203、S、Na2Sx等物质生成,由生成物可以看出过程耗能较高,而且副产品价值低,华南理工大学的石林经过研究表明过程中的各种硫的化合物含量随反应条件的改变而改变,将溶液pH值控制在5.5—6.5之间,加入少量起氧化作用的添加剂TFS,则产品主要生成Na2S203,过滤、蒸发可得到附加值高的5H 0·Na2S203,,而且脱硫率高达97%,反应过程为:SO2 Na2S=Na2S203 S。此种脱硫新技术已通过中试,正在推广应用。
膜吸收法
以有机高分子膜为代表的膜分离技术是近几年研究出的一种气体分离新技术,已得到广泛的应用,尤其在水的净化和处理方面。中科院大连物化所的金美等研究员创造性地利用膜来吸收脱出SO2气体,效果比较显著,脱硫率达90%。
过程是:他们利用聚丙烯中空纤维膜吸收器,以NaOH溶液为吸收液,脱除SO2气体,其特点是利用多孔膜将气体SO2气体和NaOH吸收液分开,SO2气体通过多孔膜中的孔道到达气液相界面处,SO2与NaOH迅速反应,达到脱硫的目的。此法是膜分离技术与吸收技术相结合的一种新技术,能耗低,操作简单,投资少。
微生物脱硫技术
根据微生物参与硫循环的各个过程,并获得能量这一特点,利用微生物进行烟气脱硫,其机理为:在有氧条件下,通过脱硫细菌的间接氧化作用,将烟气中的SO2氧化成硫酸,细菌从中获取能量。
生物法脱硫与传统的化学和物理脱硫相比,基本没有高温、高压、催化剂等外在条件,均为常温常压下操作,而且工艺流程简单,无二次污染。
国外曾以地热发电站每天脱除5t量的H:S为基础;计算微生物脱硫的总费用是常规湿法50%。无论对于有机硫还是无机硫,一经燃烧均可生成被微生物间接利用的无机硫SO2,因此,发展微生物烟气脱硫技术,很具有潜力。四川大学的王安等人在实验室条件下,选用氧化亚铁杆菌进行脱硫研究,在较低的液气比下,脱硫率达98%。
山东新泽仪器有限公司提供的CEMS-8000型烟气排放连续监测系统采用先进的紫外差分吸收光谱技术+抽取冷凝法,抽取式热湿法CEMS能够测量SO2、NOx、O2、温度、压力、流速、粉尘、湿度等多项参数,并将所有的监测参数传输至用户DCS系统,通过数采仪与环保部门的数据系统通讯。系统设备放置在分析小屋内,操作和维护方便;整套系统结构简单,模块化设计,稳定性强,运行成本低。欢迎广大客户指导浅谈合作!lm

Copyright © 2015-2018 SDXZYQ.COM. 山东新泽仪器有限公司 版权所有
地址:济南市槐荫区太平河南路1567号均和云谷汇智港6号楼