脱硫方法有三种:燃烧前脱硫、燃烧中脱硫、燃烧后脱硫。燃烧后脱硫又称为烟气脱硫,按脱硫剂种类来分,主要包括钙法脱硫、镁法脱硫、钠法脱硫、氨法脱硫、碱法脱硫等五种;按脱硫剂干湿状况,可分为湿法脱硫、干法脱硫、半干法脱硫。各类脱硫技术流程图如下:
烧结烟气脱硫↓

海水脱硫技术↓

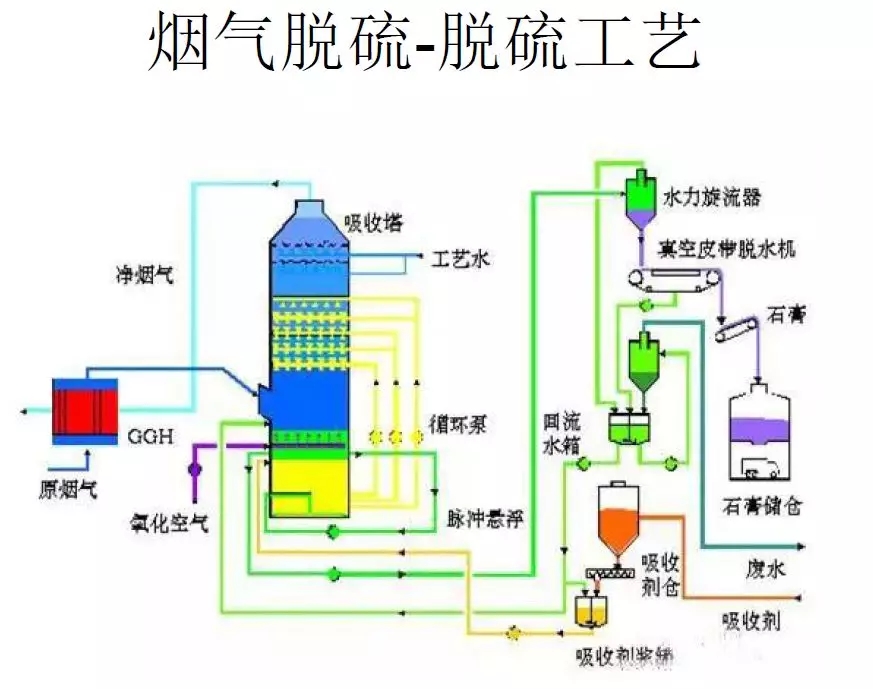
烟气脱硫-脱硫工艺↓

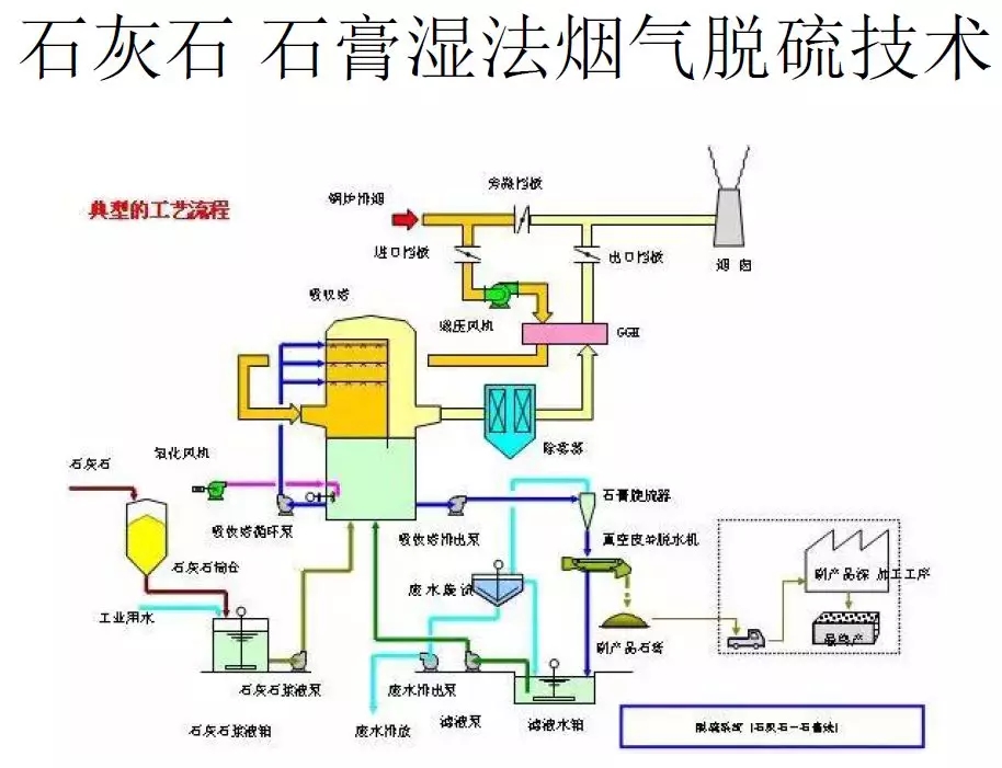
石灰石-石膏湿法烟气脱硫技术↓

氧化镁法烟气脱硫工艺↓

典型双碱法脱硫↓

半干法脱硫工艺流程图↓

脱硫脱硝除尘一体化设备流程图↓

半干法脱硫工艺流程↓

带炉内煅烧流化床脱硫技术↓

半干法烟气脱硫系统工艺流程图↓

湿法粗粉脱硫生产流程图↓

石灰石/石灰 石膏法烟气脱硫工艺↓

脱硫工艺流程图↓

石灰石-石膏湿法脱硫工艺流程图↓

循环流化床脱硫技术工艺流程图↓

工艺流程-双碱法脱硫系统↓

Copyright © 2015-2018 SDXZYQ.COM. 山东新泽仪器有限公司 版权所有
地址:济南市槐荫区太平河南路1567号均和云谷汇智港6号楼